Software de administración de clústeres para IA y computación de alto rendimiento.
Descripción General
NVIDIA Base Command™ Manager ofrece implementación rápida y gestión integral de clústeres heterogéneos de IA y computación de alto rendimiento (HPC) en el edge, el data center y los entornos de nubes múltiples e híbridas. Automatiza el aprovisionamiento y la administración de clústeres que van desde un par de nodos hasta cientos de miles, admite la arquitectura NVIDIA Blackwell y otros sistemas y permite la orquestación con Kubernetes.
Beneficios
Tecnología
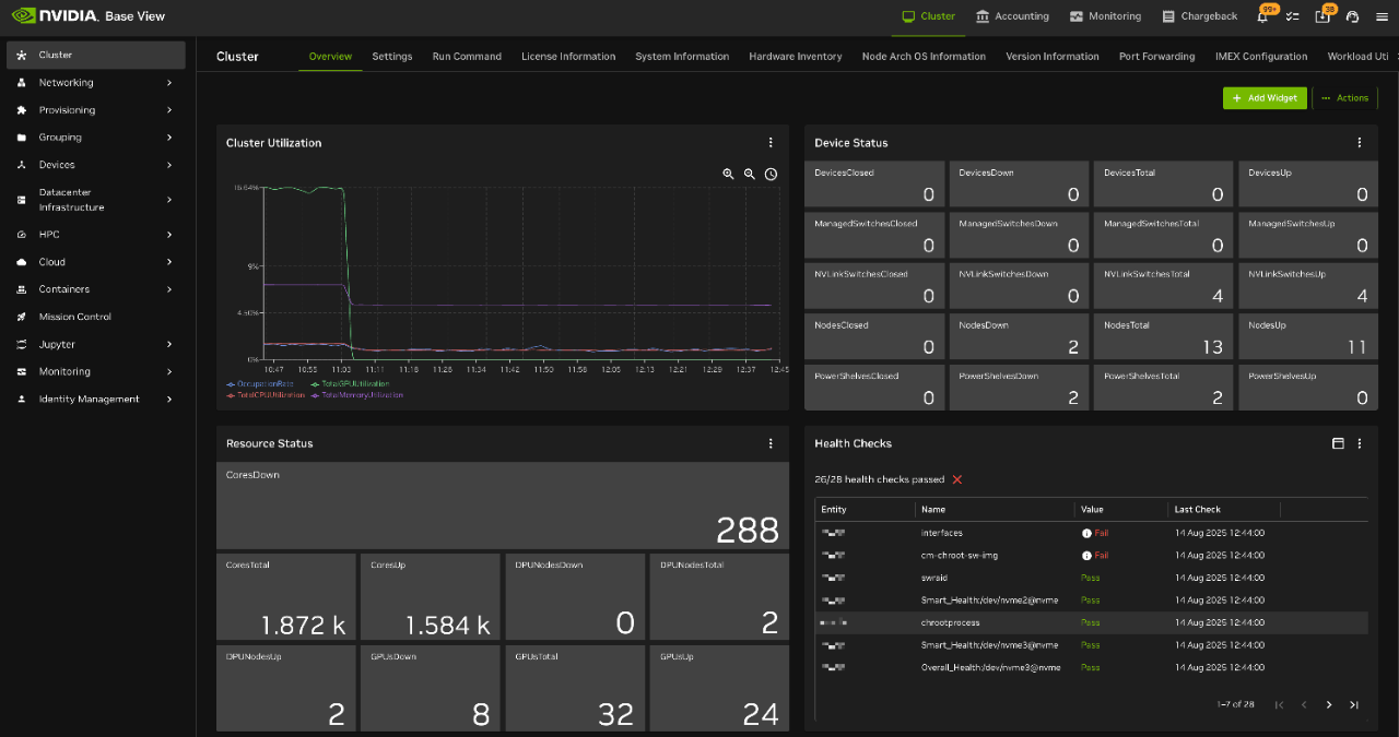
NVIDIA Base Command Manager 11 está completamente integrado en todo el ecosistema de NVIDIA y es compatible con la arquitectura NVIDIA Blackwell. Cuenta con una interfaz de usuario mejorada para Base View que brinda a los administradores una mayor flexibilidad al realizar operaciones de clúster. Además de ser un diseño más limpio y fácil de usar, Base View ahora ofrece nuevos asistentes de instalación, paneles de monitoreo y una escalabilidad mejorada. Base Command Manager 11 también permite actualizaciones in situ más fáciles para Slurm, cuenta con una nueva integración de JupyterLab y expande el ecosistema de Cluster on Demand.
Base Command Manager ofrece la interfaz Base View para realizar operaciones diarias. Permite a los administradores ver rápidamente la utilización y el estado de salud de sus clústeres, y realizar una serie de tareas a través de una interfaz gráfica de usuario.
Curso
Base Command Manager ofrece una administración integral para clústeres heterogéneos e híbridos, lo que facilita y acelera la maximización de la utilización de la infraestructura del data center.
Nuestro curso interactivo autogestionado, diseñado para profesionales de la TI, explora la arquitectura, los conceptos y las herramientas de administración de Base Command Manager y le muestra cómo instalar y administrar clústeres con la plataforma.
Opciones de Licencia
Automatice el desarrollo y la administración de clústeres con software de administración de infraestructura comprobado. Luego de miles de implementaciones, incluso en los sistemas NVIDIA DGX, NVIDIA Base Command Manager se ha vuelto una opción ideal para implementar y administrar clústeres de IA y HPC en entornos de producción.
Recursos