Cluster management software for AI and high-performance computing.
Overview
NVIDIA Base Command™ Manager offers fast deployment and end-to-end management for heterogeneous AI and high-performance computing (HPC) clusters at the edge, in the data center, and in multi- and hybrid-cloud environments. It automates provisioning and administration of clusters ranging in size from a couple of nodes to hundreds of thousands; supports the NVIDIA Blackwell architecture, NVIDIA Rubin architecture, and other systems; and enables orchestration with Kubernetes.
Benefits
Technology
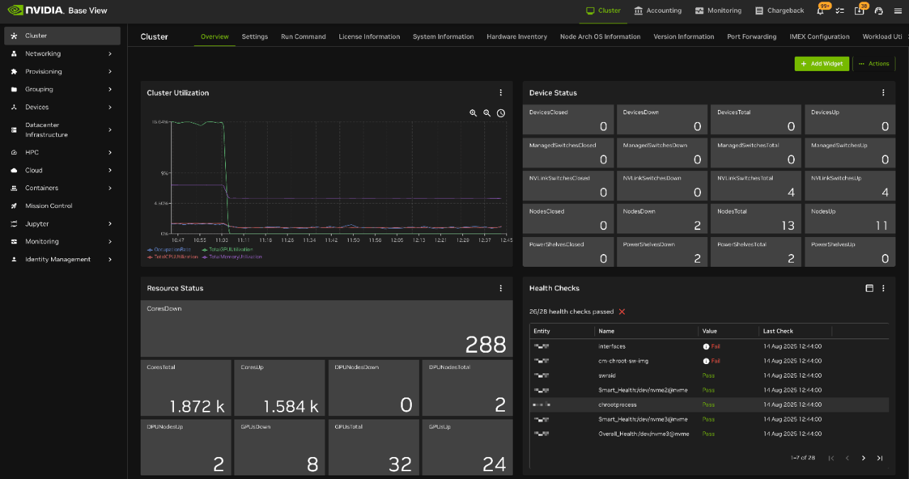
NVIDIA Base Command Manager 11 is fully integrated across the NVIDIA ecosystem with support for NVIDIA’s latest architectures. It features an improved user interface for Base View that gives administrators greater flexibility when performing cluster operations. In addition to the cleaner and easier-to-use design, Base View now offers new installation wizards, monitoring dashboards, and improved scalability. Base Command Manager 11 also enables easier in-place updates for Slurm, introduces new JupyterLab integration, and expands the Cluster on Demand ecosystem.
Base Command Manager offers Base View interface for performing day-to-day operations. It allows administrators to quickly view the utilization and health status of their clusters and perform a number of tasks through a graphical user interface.
Course
Base Command Manager provides comprehensive end-to-end management for heterogeneous and hybrid clusters, making it quick and easy to maximize utilization of data center infrastructure.
Designed for IT professionals, our interactive self-paced course explores the architecture, concepts, and management tools in Base Command Manager and shows you how to install and manage clusters with the platform.
License Options
Automate the building and management of clusters with infrastructure management software that’s proven. With thousands of deployments, including on NVIDIA DGX systems, NVIDIA Base Command Manager is an ideal choice for deploying and managing AI and HPC clusters in production environments.
Resources